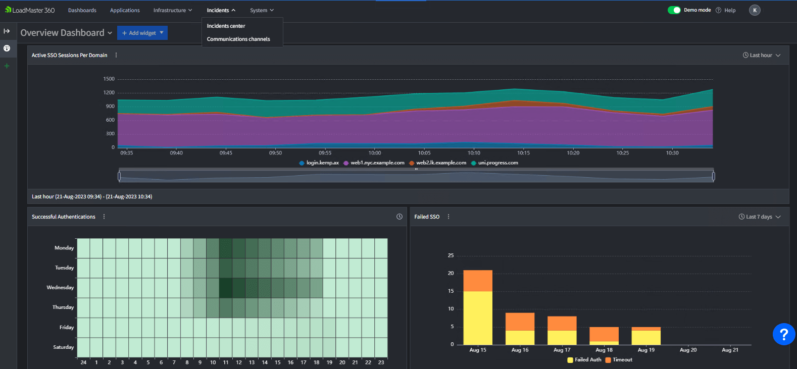
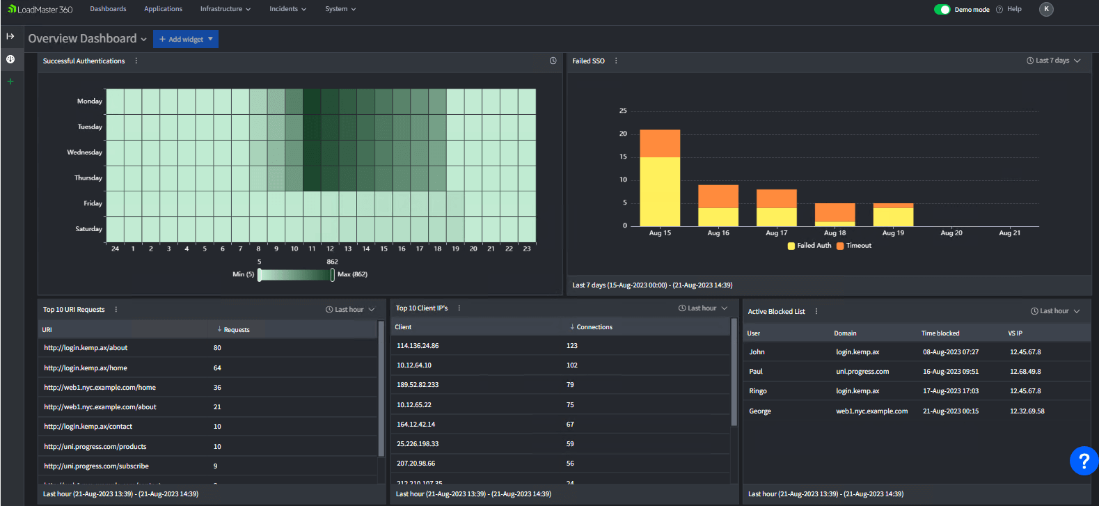
Reduce complexity and cost with a single view of authentication across all applications and authentication providers.
With event notifications, historical drill down and fine-grained detail, authentication issues are easily identified and fixed.
Unify all authentication domains and applications under a single dashboard for complete visibility.


Start Powering Your Always-on Application Experience Today
Request a Demo