default-focus-right

Enriched Network Telemetry

See how you can leverage your load balancer for actionable insight on the enterprise-wide application experience

Solution Brief

Get Deep Network Intelligence From Your Load Balancer

Kemp’s intelligent application load balancer architecture enables the capture and distribution of key insights about the performance of the broader network ecosystem.

By taking advantage of native network flow capabilities and common flow protocols such as NetFlow and IPFIX, LoadMaster load balancers deployed in your environment provide enriched network telemetry on all traffic flowing into the network and communications with proxied applications, containers and services.

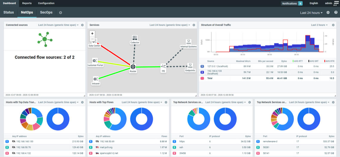
When network telemetry-enabled LoadMasters are deployed alongside Kemp’s Flowmon network performance monitoring & diagnostics (NPMD) suite, the combined solution delivers deep, contextual analysis, utilization statistics and visualization of performance metrics to shorten detection and resolution time for developing issues.

Loading animation

Request a demo with a Kemp expert

Benefits of network telemetry

Expand visibility

See the entire application delivery chain and identify bottlenecks, misconfigurations, and potential security issues.

Get Ahead of Performance Issues

Monitor user experience and network usage round the clock to anticipate and proactively accommodate usage spikes and link saturation.

Shorten MTTD and MTTR

Identify the root cause of emergent application, network, and security issues from a single user interface.

Optimize Observability Points

Use the privileged position of your load balancer to gain enriched network telemetry and application experience [AX] intelligence.

With Kemp’s Network Telemetry, pinpointing the source of problems is simplified and being able to determine whether it’s the network or the application becomes a reality.

telemetry-dashboard

Common Network Telemetry use cases

Application experience monitoring

Monitor user experience and network usage round the clock to anticipate and proactively accommodate usage spikes, link saturation, etc.

Bandwidth utilization monitoring

Get visibility of the entire application delivery chain to identify bottlenecks, misconfigurations and potential security issues.

A  ICN Architecture 70x70

Root cause analysis

Identify the root cause of application, network, and security issues with a single definitive source of truth.

A  ICN Vision 70x70

Proactive triage

Improve your ability to respond to customer needs and security issues before they become a problem.

telemetry-diagram

Expand Network Telemetry to your entire IT environment

In addition to the visibility that LoadMaster provides, Kemp’s Flowmon network performance monitoring suite can also leverage data from the entire network including a wide range of vendor-specific appliances, native vTAPs, flow logs, and proprietary standalone flow exporters.

Integration with Microsoft Azure, AWS, and Google Cloud also provides coverage for hybrid and public cloud deployments. Our network probes unlock additional capabilities for zero-day threat hunting, automated packet capture analysis, and application performance monitoring.

By centralizing, normalizing and applying automated analysis to your environment’s network performance data, administrators can achieve end-to-end transparency for their infrastructure and prevent application experience issues from occurring.

texture

Get Started With LoadMaster Today

Try LoadMaster For Free

Easy to deploy and configure with access to configuration templates and deployment guides to get up and running quickly.

Start Free Trial

Get In Touch

Connect with a LoadMaster expert who can recommend the best solution for you.

Contact Us